Hola, gracias por su sugerencia! Actualmente nuestro equipo de desarrollo esta analizando su viabilidad y darán respuesta en los próximos días; Durante este proceso es posible que lo contactemos para obtener mayor información
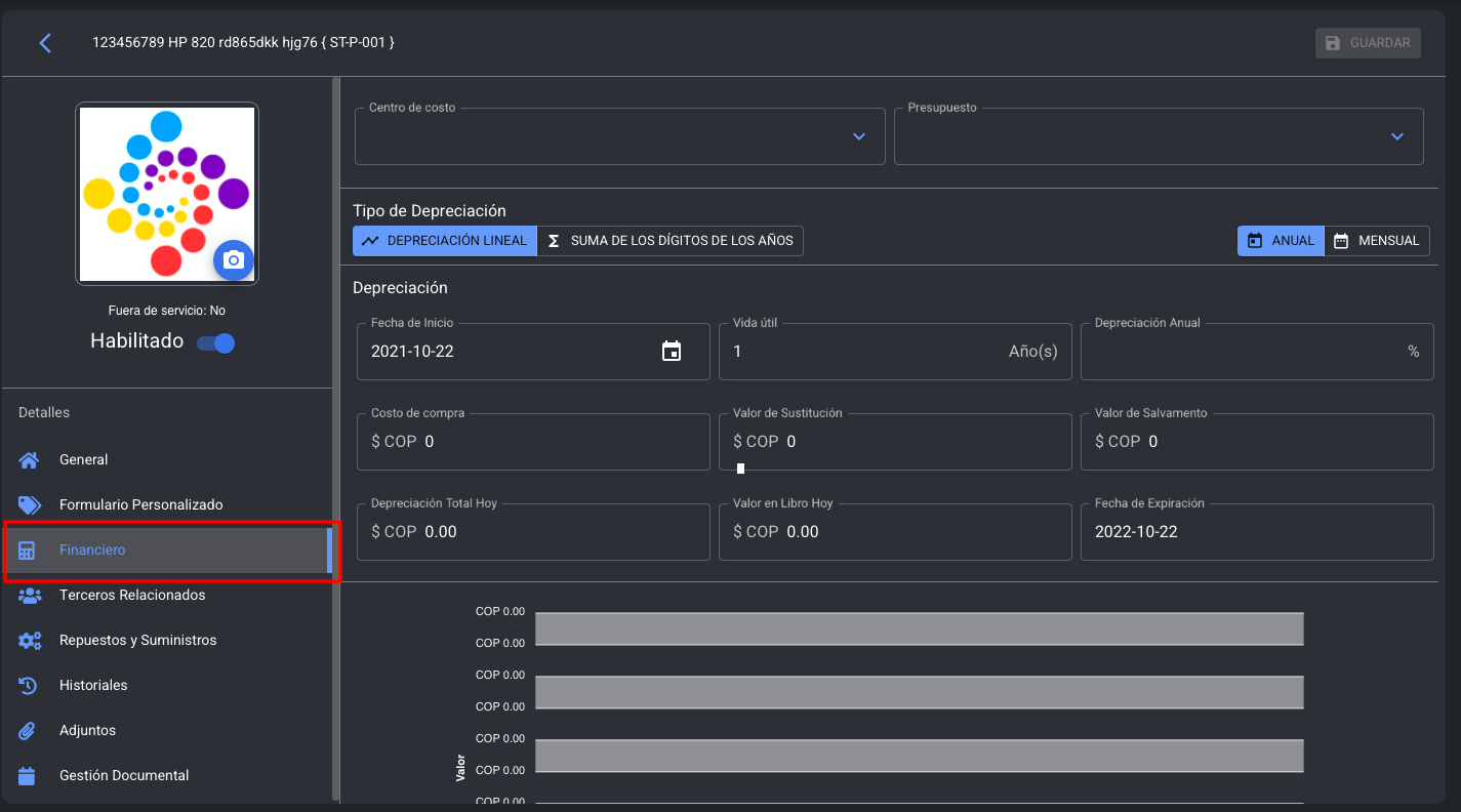
Hola! Se ha creado la funcionalidad de visualizar la depreciación lineal de los activos mensualmente, con funciones adicionales para el calculo de la depreciación según el método seleccionado, adicional hemos modificado la estructura del campo del porcentaje de la depreciación anual, el cual, ahora se calcula de forma automática de acuerdo con el campo de los años de vida útil.
Para disfrutar de esta nueva funcionalidad solo debes ingresar al Módulo activos, seleccionar tu equipo e ingresar al submódulo financiero.
Una vez te encuentres en el submódulo financiero solo deberas dar clic en las opciones de tu interés.
Hola! Se ha creado la funcionalidad de visualizar la depreciación lineal de los activos mensualmente, con funciones adicionales para el calculo de la depreciación según el método seleccionado, adicional hemos modificado la estructura del campo del porcentaje de la depreciación anual, el cual, ahora se calcula de forma automática de acuerdo con el campo de los años de vida útil.
Para disfrutar de esta nueva funcionalidad solo debes ingresar al Módulo activos, seleccionar tu equipo e ingresar al submódulo financiero.
Una vez te encuentres en el submódulo financiero solo deberas dar clic en las opciones de tu interés.